Our Mission:
Building the AI-Native Hedge Fund
Infinite R&D. Infinite models. Infinite strategies. Full-market coverage across any instrument, automated.
AI Native Systematic Asset Management
Asset Management Automation
We combine continuous research, market intelligence, and adaptive execution into one living investment system.

Trading & Investing Automation
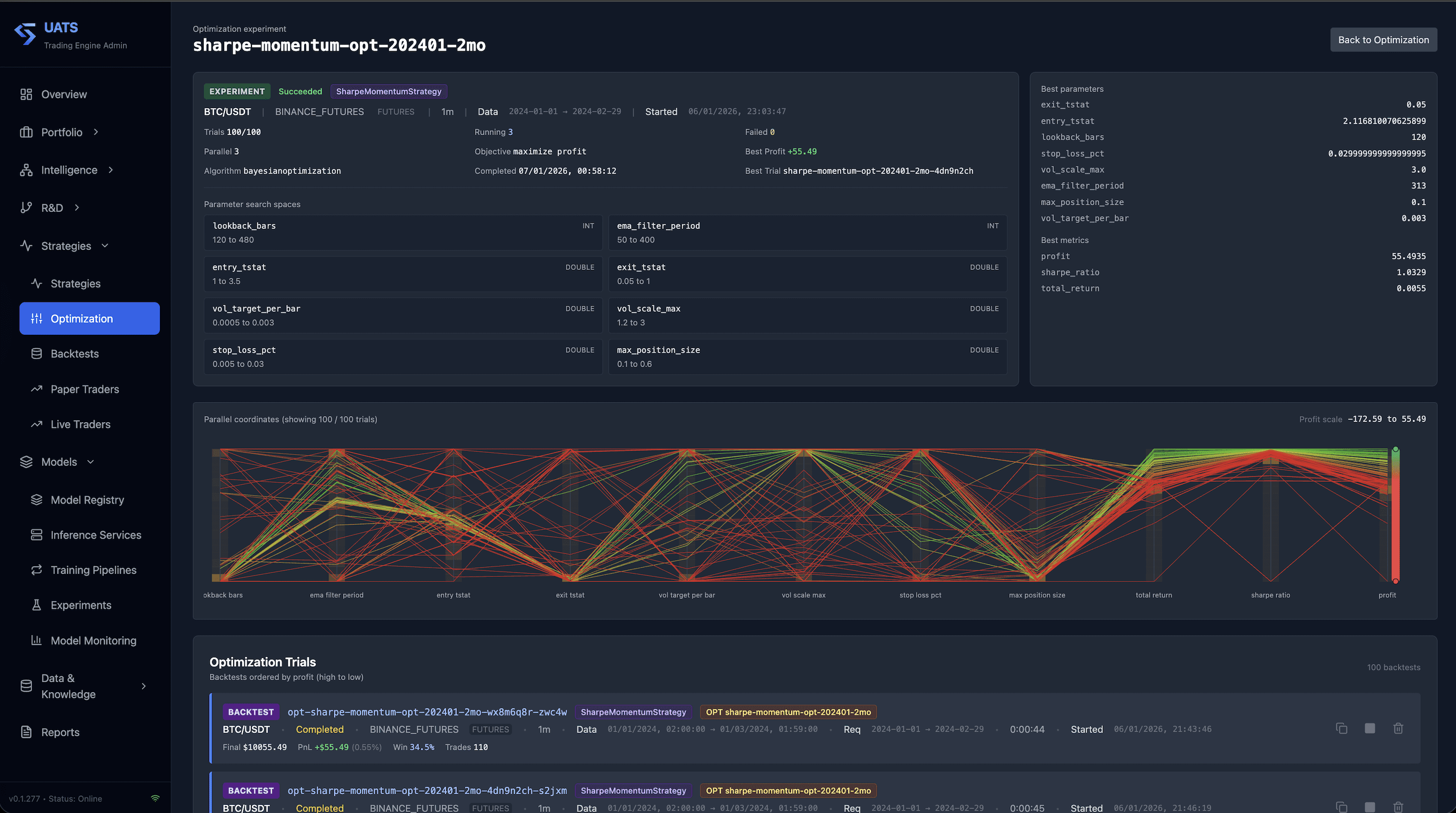
Unified Adaptive Trading System (UATS)
Institutional-grade, multi-horizon systematic platform that unifies quantitative research, portfolio construction, execution, and monitoring.
Multi-horizon
Systematic
Adaptive
AI Research
Deep Research
Research engine that turns complex questions into auditable evidence, structured claims, and decision-ready briefs.
Evidence
Facts
Deductions
Connections

AI-Assisted Investigative Analysis
Market Matrix
Event-driven market intelligence system that maps how real-world events propagate across companies, sectors, and portfolios.
Event Radar
Ripple Effects
Explainable Impact
AI Copilot
Razor Copilot
Operator and R&D copilot that orchestrates research, experiments, evaluations, and operational responses under explicit guardrails.
Orchestration
Strategy Evolution
Safe Automation

Our Process
Continuous Self-Improving Process
idea -> research -> evidence -> model/strategy -> evaluation -> deployment -> monitoring -> adaptation/evolution
Step 1
Observe and Frame
Continuously monitor markets, narratives, and macro developments; define hypotheses and risk questions worth testing.
Event Radar
Source credibility
Narrative clustering
1st-order effects
2nd/3rd-order effects
Cross-asset exposure
Risk hypothesis queue
Step 2
Research and Structure
Convert unstructured information into evidence-backed research objects with provenance and confidence tracking.
Step 3
Evaluate and Deploy
Test models and strategies, validate behavior, and deploy only when acceptance criteria and controls are satisfied.
Step 4
Monitor and Adapt
Track live behavior, detect drift or regime change, and run governed adaptation loops for ongoing improvement.
Model drift monitor
Retrain trigger armed
Risk guardrail engine
Limits within threshold
Research feedback loop
New evidence queued
Want to Learn More or Invest?
We are opening a limited waitlist for qualified investors who want early access to our AI-native systematic asset management platform.
Other Services
Build Your Own AI-Native Platform With Us
We help companies design and develop their own AI-powered products and internal platforms.
From first prototype to production-scale deployment, Sigmance provides end-to-end engineering, architecture, and delivery support.
Full Stack Software Engineering
- Modern web and backend systems built for reliability and maintainability - API-first architecture, data workflows, and platform integrations - Secure, testable, and scalable application delivery
Machine Learning Engineering
- Data pipelines, feature systems, and model development workflows - Applied forecasting, classification, optimization, and decision-support models - Experimentation frameworks with measurable performance tracking
MLOps
- Reproducible training pipelines and model lifecycle management - CI/CD for ML systems, model versioning, and deployment automation - Monitoring for model quality, drift, latency, and operational health
AI Engineering
- LLM-based systems, retrieval workflows, and agentic process automation - Evaluation and guardrails for quality, safety, and consistency - Human-in-the-loop workflows for critical decisions
System Design
- Service-oriented architecture for high-throughput and low-latency systems - Resilient infrastructure patterns, fault tolerance, and scaling strategy - Clear technical roadmaps aligned with business constraints
AI Solutions Architecture & Consulting
- Strategic guidance on where AI delivers real operational value - Build-vs-buy and tooling decisions based on speed, risk, and ownership - Hands-on implementation support, not just advisory slides
From Concept to Production
We combine state-of-the-art technologies, current research methods, and production-first engineering practices to move teams from:
Problem framing and architecture decisions ->Proof of concept (POC) and technical validation -> MVP implementation and workflow integration -> Production hardening, observability, and scaling



